臭氧实验装置一站式服务平台
当前位置: 主页 > xk-星空体育 > 臭氧文献 > 臭氧陶瓷膜曝气试验装置材料与检测方法

臭氧陶瓷膜曝气试验装置材料与检测方法

来源:m.yuesaoaiwa.com 发布时间:2025-01-17 10:17:27 浏览次数:

臭氧陶瓷膜曝气试验装置材料与检测方法
1.材料与方法
1.1试剂与仪器
试剂:苯酚、磷酸、磷酸氢二钠、靛蓝二磺酸钠、硫代硫酸钠、正硅酸乙酯、三氟丙基甲基二氯硅烷均为分析纯,上海麦克林生化科技有限公司;盐酸氨水、无水乙醇,均为分析纯,国药集团化学试剂有限公司;氧气、氮气,纯度均为99%,北京环宇京辉气体公司;COD试剂(实验纯,0~150mg),美国凯迈公司。本研究利用苯酚配制的模拟有机废水进行COD降解试验,苯酚溶液质量浓度约为25mg,初始 COD约为 64 mg。
仪器:臭氧发生器、臭氧在线监测仪、尾气破坏器,星空体育足球官网科技有限公司;臭氧气体加压泵;DRB200COD消解仪、DR6000紫外-可见光分光光度计,美国哈希公司:
1.2 试验方法
1.2.1 疏水改性陶瓷膜的制备方法
配制9.3g三氟丙基甲基二氯硅烷与15g无水乙醇的混合溶液。取20mg25%~28%氨水,15g去离子水和16g无水乙醇混合均匀,加入由10g正硅酸乙酯与16g无水乙醇配制的混合溶液,搅拌均匀然后向上述混合液中加入75mg36%盐酸溶液和7.3g去离子水,25℃恒温磁力搅拌2h,并加入适量氨水,调整溶液pH至8,室温下静置12h,得到均匀透明的二氧化硅溶胶。然后,加入配制的一定浓度的氟硅烷-乙醇混合液,在60℃恒温水浴下密封静置反应10h得到疏水性氟硅烷有机溶胶。将涂覆之后的陶瓷膜置于真空烘箱中,60℃下保温60 min,再将其置于马弗炉中进行烧结处理,烧结温度为500℃,升温速率为2℃/min,保温时间为 120 min。高温烧结除去涂层的有机成分,形成物理化学性能稳定的涂层,待其冷却到室温,得到表面疏水改性的陶瓷曝气膜
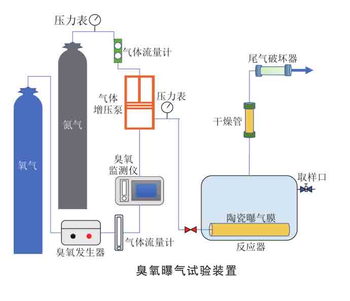
1.2.2 臭氧曝气试验装置与程序
臭氧曝气试验装置如图1所示,试验装置由臭氧发生设备、气体加压装置、曝气装置和尾气处理装置4部分组成。
臭氧由氧气源臭氧发生器通过电晕放电产生同时将氮气通入气体增压泵实现对臭氧加压。试验在长20cm、宽10cm、高15cm的有机玻璃反应槽内进行。将陶瓷膜固定在反应槽底部,陶瓷膜一端用AB胶密封,另一端连接气动插头进行臭氧曝气。试验之后的尾气通过臭氧破坏器处理后排放。试验开始后,调节到指定的臭氧浓度、流量及运行压力,稳定后每隔一定的时间间隔进行取样,分别测定其液相臭氧浓度和COD。
1.3分析与检测方法
采用冷场发射扫描电子显微镜(Gemini300,德国ZEISS)观察膜表面的微观形貌:采用接触角测量仪(JY-82C,承德鼎盛)测定膜表面的接触角:采用快速消解分光光度法测定水中COD:利用臭氧在线监测仪测定气相臭氧浓度;利用靛蓝法测定液相中的臭氧浓度。
采用双膜理论描述臭氧的气液传质,同时溶解在水中的臭氧会发生自分解反应,这个过程液相氧质量浓度与时间符合拟一级反应动力学。因此,臭氧由气相向液相的表观传质公式由两部分组成,如式(1)所示
2. 结论
1)利用2号陶瓷膜进行不同流量臭氧的曝气试验可知,随着进气流量的增加,臭氧溶解度及Kla呈现先增大后减小的趋势,传质主要受液膜厚度、接触面积和接触时间的影响,当进气流量为0.4 Lmin时臭氧曝气效果很好,Kla达到0.3151min
2)利用2号陶瓷膜进行不同质量浓度臭氧的曝气试验可知,平衡液相臭氧质量浓度与人口气体臭氧质量浓度成正比,且适当提高气相臭氧质量浓度能增大臭氧Kla,这是由于臭氧传质驱动力增加。但当质量浓度超过28mg几时,Kla反而会降低,主要是因为达到臭氧溶解平衡的时间会延长。
3)利用疏水改性的2号陶瓷膜进行曝气试验达到的平衡液相臭氧质量浓度较未改性的2号亲水陶瓷膜提升 0.5 mg儿/L,Kla提高0.1073min。与此同时,疏水改性还可以提高COD去除率及氧化速率常数。膜表面疏水性对臭氧传质性能和氧化效果的提升具有促进作用。
4)分别采用1号、2号陶瓷膜和20um孔径钛合金曝气头进行曝气试验,结果表明:随着曝气头孔径的减小,平衡液相臭氧质量浓度和Kla不断增大,且达到溶解平衡的时间会减少,COD氧化速率常数和COD去除率不断升高,利用100nm陶瓷膜曝气时的COD去除率可达80%。
5)通过表征和试验结果证明了杨氏方程对泡点压力估算的合理性,并据此分析了陶瓷膜加压曝气强化传质机制。利用1号陶瓷膜进行曝气试验可知,随着曝气压力从0.1 MPa提高到0.5 MPa:臭氧传质效率先增大后减小,很佳的曝气压力约为0.3MPa,约为实测泡点压力的1.4倍。曝气强化臭氧传质是由于加压可以提高气泡内部压强,提升臭氧的溶解度,提高传质驱动力,还可以产生细小的微纳米气泡,增大气液接触面积,强化臭氧传质。得出的结论可以为运行压力的优化提供指导策略。

DOI: 10.19965/j.cnki.iwt.2023-0859
原文标题:陶瓷膜臭氧曝气强化传质工艺优化研究 
 马云飞1  张靖仪2  王建兵3 通讯作者 张先4
1.南开大学环境科学与工程学院,天津 3003502.北京航空航天大学前沿科学技术创新研究院,北京 1001913.中国矿业大学(北京)化学与环境工程学院,北京 1000834.内蒙古工业大学,内蒙古呼和浩特 010051

与臭氧陶瓷膜曝气试验装置材料与检测方法相关的实验文章